制冷冷水机组由三个相互关联的系统组成:制冷剂循环系统、水循环系统、电器自控系统。
一、制冷剂循环系统:
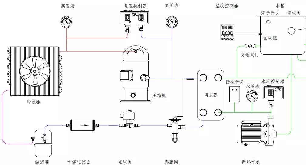
蒸发器中的液态制冷剂吸收水中的热量并开始蒸发,液态制冷剂亦完全蒸发变为气态后被压缩机吸入并压缩,气态制冷剂通过冷凝器吸收热量,凝结成液体,通过热力膨胀阀(或毛细管)节流后变成低温低压制冷剂进入蒸发器,完成制冷剂循环过程。

二、制冷系统基本组成 :
压缩机:压缩机是制冷系统中的核心部件,作用是将输入的电能转化为机械能,压缩制冷剂。
冷凝器:在制冷过程中冷凝器起着输出热能并使制冷剂得以冷凝的作用。从制冷压缩机排出的高压过热蒸气进入冷凝器后,将其从蒸发器和制冷压缩机中以及在管道内所吸收的热量都传递给周围介质(水或空气)带走;制冷剂高压过热蒸气重新凝结成液体。
贮液器:贮液器安装在冷凝器之后,与冷凝器的排液管是直接连通的。冷凝器的制冷剂液体应畅通无阻地流入贮液器内,这样就可以充分利用冷凝器的冷却面积。另一方面,当蒸发器的热负荷变化时,制冷剂液体的需要量也随之变化,那时,贮液器便起到调剂和贮存制冷剂的作用。
干燥过滤器:在制冷循环中必须预防水分和污物(油污、铁屑、铜屑)等进入,如果系统中的水分未排除干净,当制冷剂通过节流阀(热力膨胀阀或毛细管)时,因压力及温度的下降有时水分会凝固成冰,使通道阻塞,影响制冷装置的正常运作。
热力膨胀阀:热力膨胀阀在制冷系统中既是流量的调节阀,又是节流阀,在制冷设备中安装在干燥过滤器和蒸发器之间,它的感温包是包扎在蒸发器的出口处。其主要作用是使高压常温的制冷剂液体在流经热力膨胀阀时节流降压,变为低温低压制冷剂湿蒸气(进入蒸发器,在蒸发器内汽化吸热,而达到制冷降温的目的。
蒸发器:蒸发器是依靠制冷剂液体的蒸发来吸收被冷却介质热量的换热设备。它在制冷系统中的功能是吸收热量(或称输出冷量)。为了保证蒸发过程能稳定持久的进行,必须不断的用制冷压缩机将蒸发的气体抽走,以保持一定的蒸发压力。
制冷剂:NTC 使用 R22 作为制冷剂。它的作用是携带热量,并在状态变化时实现吸热和放热。
3、水循环系统:
水循环系统是由水泵将水从水箱抽出到用户需冷却的设备,冷冻水将热量带走后温度升高,再回到冷冻水箱中。
4、电器自控系统:
电器自控系统包括电源部分和自动控制部分。
电源部分是通过接触器,对压缩机、风扇、水泵等供应电源。
自动控制部分包括温控器、压力保护、延时器、继电器、过载保护等相互组合达到根据水温自动启动和停止,保护等功能。
三、冷水机组的保养:
制冷机组压缩机,是机组中非常关键的部件,压缩机的好坏直接关系到机组的稳定性,因此需要定期保养,常见保养有:
1、更换润滑油
制冷机组在长期使用后,润滑油的油质变差,油内部的杂质和水分增加,所以要定期的观察和检查油质。一旦发现问题应及时更换,更换的润滑油牌号必须符合技术资料。
2、更换干燥过滤器
干燥过滤器是保证制冷剂进行正常循环的重要部件。由于水与制冷剂互不相溶,如果系统内含有水分,将大大影响机组的运行效率,因此保持系统内部干燥是十分重要的,干燥过滤器内部的滤芯必须定期更换。
3、安全阀的校验
冷水机组上的冷凝器和蒸发器均属于压力容器,根据规定,要在机组的高压端即冷凝器本体上安装安全阀,一旦机组处于非正常的工作环境下时,安全阀可以自动泄压,以防止高压可能对人体造成的伤害。所以安全阀的定期校验对于整台机组的安全性是十分重要的。
4、冷凝器和蒸发器的清洗
水冷式冷凝器的冷却水由于是开式的循环回路,一般采用的自来水经冷却塔循环使用。当水中的钙盐和镁盐含量较大时,极易分解和沉积在冷却水管上而形成水垢,影响传热。结垢过厚还会使冷却水的流通截面缩小,水量减少,冷凝压力上升。因此,当使用的冷却水的水质较差时,对冷却水管每年至少清洗一次,去除管中的水垢及其他污物。清洗冷凝器水管的方法通常有以下两种:
使用专门的清管枪对管子进行清洗。
使用专门的清洗剂循环冲洗,或充注在冷却水中,待24h后再更换溶液,直至洗净为止。
